请大佬帮忙看一下,能不能帮上忙都谢谢了!生产问题希望大家能帮忙解决!
【详述】问题详细描述
执行sql失败,java返回
25-11-17 13:49:32 TraceId:[] [pool-28-thread-3] ERROR c.s.d.s.DataversionExecuteService - 数据同步异常[paasId:4958846163428639584]
java.lang.RuntimeException: com.mysql.jdbc.exceptions.jdbc4.MySQLSyntaxErrorException: Unknown error
fe.audit.log.20251117-1
2025-11-17 13:49:32.860+08:00 [query] |Timestamp=1763358572781|Client=192.xx.xx.201:58218|User=root|AuthorizedUser='root'@'%'|ResourceGroup=|Catalog=default_catalog|Db=prd2_xxxx|State=ERR|ErrorCode=INTERNAL_ERR|Time=79|ScanBytes=0|ScanRows=0|ReturnRows=0|StmtId=8420084|QueryId=30ed6a5b-c379-11f0-8e55-16a96d95209c|IsQuery=false|feIp=192.xx.xx.203|Stmt=/* dbType=starRocks */ insert into deliver_xx_std_daily_pur_version (`flow_file_id`,`execute_ym`,`business_ym`,`collect_time`,`collect_app_time`,`data_source`,`plan_id`,`collect_business_code`,`business_paas_id`,`business_time`,`busine
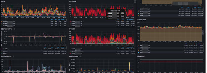
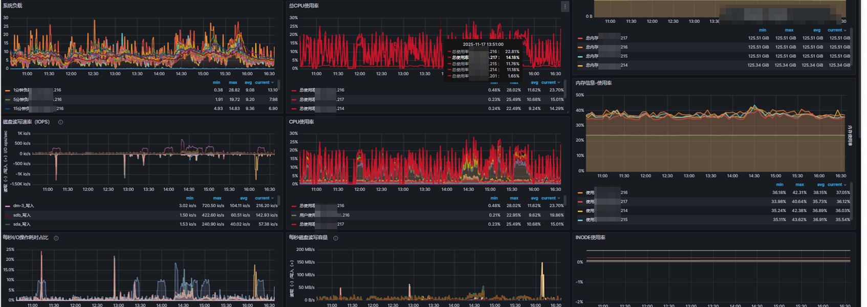
cn节点和fe节点的日志该时间没有异常
starlet监控改时间没有明显波动
【背景】做过哪些操作?
使用基于hdfs的存算分离架构 当前2fe 4cn
【业务影响】
sql执行失败
【是否存算分离】
是, 使用hdfs
【StarRocks版本】
3.2
【集群规模】
2fe 4cn 无混布
【机器信息】CPU虚拟核/内存/网卡,例如:48C/64G/万兆
fe 32g 8c 万兆
cn 80c 128g 万兆
【联系方式】
微信15804268950 没进群
【附件】
- fe.log/beINFO/相应截图
- 慢查询:
-
Profile信息,获取Profile,通过Profile分析查询瓶颈
无 -
并行度:show variables like ‘%parallel_fragment_exec_instance_num%’;
parallel_fragment_exec_instance_num 1 -
pipeline是否开启:show variables like ‘%pipeline%’;
|enable_pipeline_engine|true|
|—|---|
|max_pipeline_dop|64|
|pipeline_dop|0|
|pipeline_profile_level|1|
|pipeline_sink_dop|0| -
be节点cpu和内存使用率截图
-
-
查询报错:
- query_dump,怎么获取query_dump文件
无
- query_dump,怎么获取query_dump文件
-
be crash
- be.out
- coredump,如何获取coredump
无
-
外表查询报错
- be.out和fe.warn.log
无
- be.out和fe.warn.log
– 擦亮




