为了更快的定位您的问题,请提供以下信息,谢谢
【详述】问题详细描述
【背景】做过哪些操作?
【业务影响】
【StarRocks版本】例如:2.5.10
【集群规模】例如:1fe(1 follower)+ 7be
【机器信息】CPU虚拟核/内存/网卡 FE (16C 64G) BE (32C 128G NVMe SSD 3.5T *2)
【联系方式】社区3群-杨荣
【附件】
- fe.log/beINFO/相应截图
fe.warn.log 日志,报查询超时,然后报sql kill掉了
2023-11-02 17:26:25,016 WARN (Connect-Scheduler-Check-Timer-0|20) [ConnectContext.checkTimeout():653] kill query timeout, remote: 10.50.0.124:42120, query timeout: 600
2023-11-02 17:26:25,016 WARN (Connect-Scheduler-Check-Timer-0|20) [ConnectContext.kill():598] kill query, 10.50.0.124:42120, kill connection: false
2023-11-02 17:26:25,016 WARN (Connect-Scheduler-Check-Timer-0|20) [Coordinator.cancel():1613] cancel execution of query, this is outside invoke
2023-11-02 17:26:25,016 WARN (starrocks-mysql-nio-pool-415667|2359079) [StmtExecutor.handleDMLStmtImpl():1466] insert failed:
2023-11-02 17:26:25,016 WARN (starrocks-mysql-nio-pool-415667|2359079) [StmtExecutor.handleDMLStmtImpl():1557] failed to handle stmt
FE CPU 利用率截图
txn failed指标监控
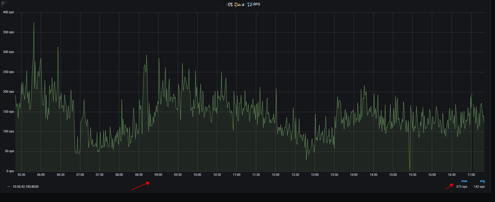
集群RPS
BE CPU利用率



