集群扩容规划

【详述】集群扩容,后期业务增长会持续增加,如何判断当前集群性能达到瓶颈,可以通过哪些指标来判断,请帮忙给一些建议
【StarRocks版本】例如:2.5.11
【集群规模】例如:3fe+4be(fe与be混部)
【机器信息】12C/48G/万兆
【联系方式】社区群3-Mr。xiao
【附件】
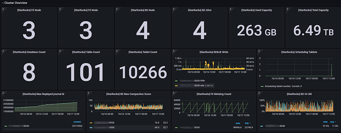
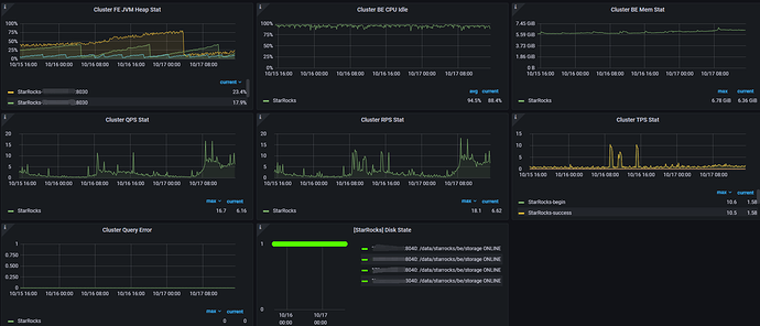
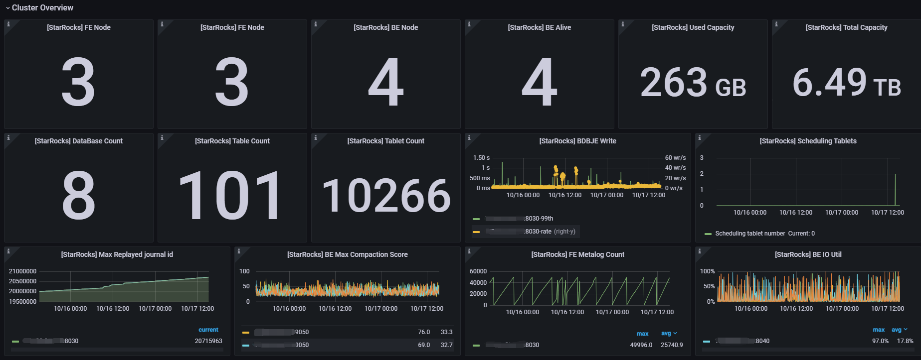
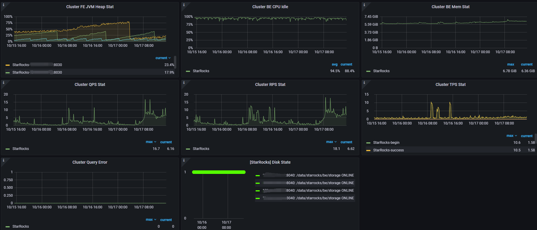
当前集群运行基础监控指标如下: