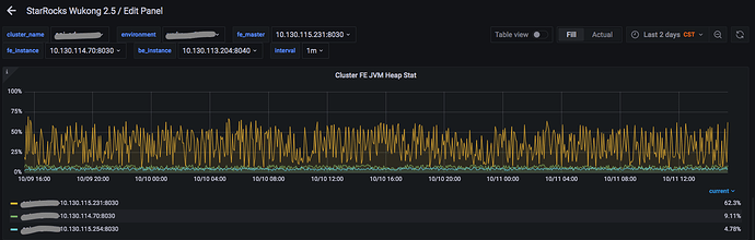
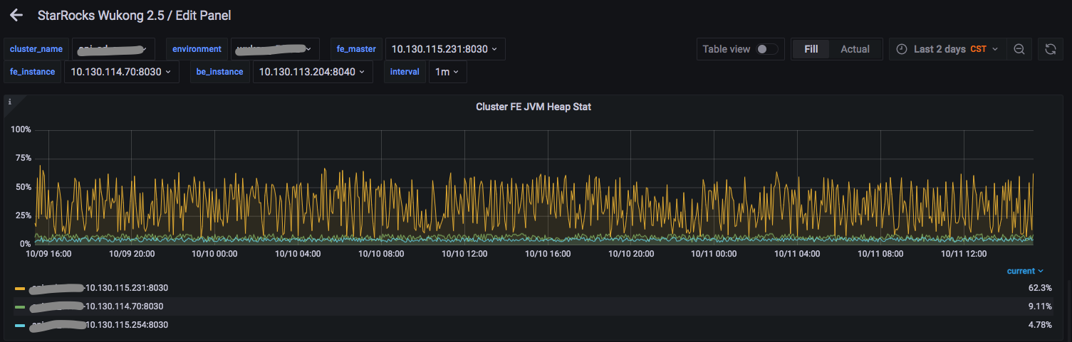
【详述】集群版本升级到2.5.10后,发现FE leader 节点JVM heap内存使用量高,其他follower节点heap内存使用量很低。导致经常引起查询超时。在同一时刻,同样一个查询,通过follower节点,返回耗时不到1s,但是通过leader节点,返回耗时超过20s,这样的现象出现的频率很高。
【业务影响】经常引起线上查询超时
【StarRocks版本】例如:2.5.10
【集群规模】例如:3fe(1 leader + 2 follower)+ 7be(独立部署)
【机器信息】FE节点,机器 32核 128G
【附件】
-
fe jvm监控截图
-
fe leader gc日志
fe_leader_gc_log.tar.gz (6.1 MB)

