【datax丢数】datax导入数据时,fe卡主导致丢失一部分数据
💬 StarRocks 用户问答
千千千千千
2023年09月19日 06:20
#1
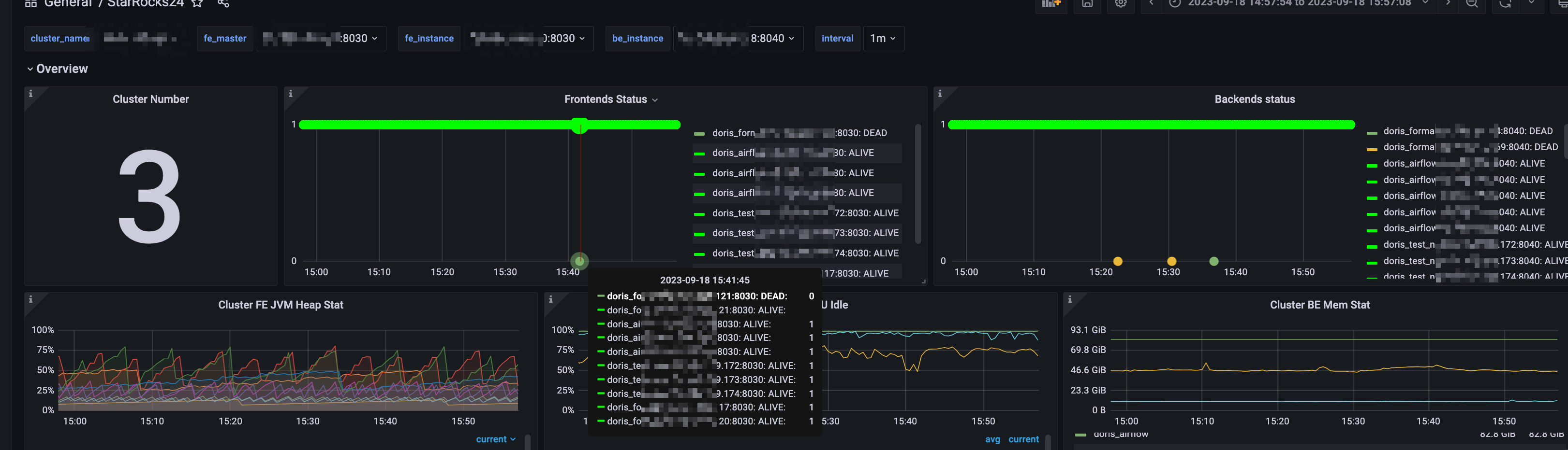
版本2.5.7
image
3242×932 406 KB
image
3470×1556 1.08 MB
写入时间点是fe卡主之后,datax写入失败然后重试成功,但是任务正常结束后,数据量对应不上,原数据是22万但是查询starrocks表中是18万
LIANGCHAOHUA
2023年09月19日 14:49
#2
FE都挂了 切主了吧?那会有影响,是不是FE JVM配置太低了。
千千千千千
2023年09月20日 00:50
#3
fe没有挂,也没有切主,fe jvm是32G内存