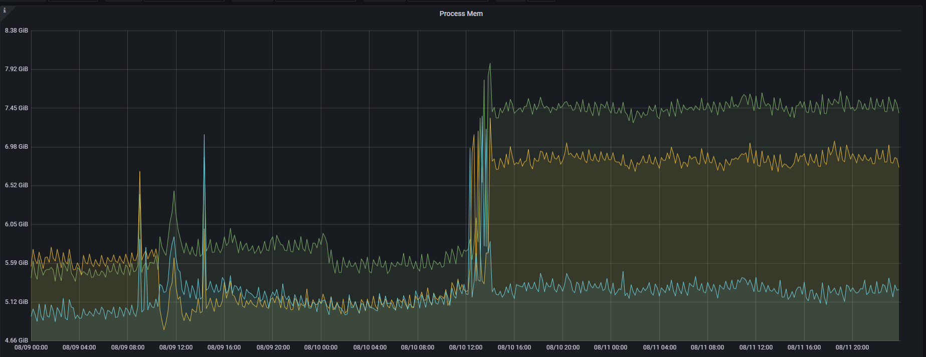
【详述】部分BE节点的内存突然上涨,然后内存不释放,一共3台BE节点,有两台BE节点有这种不释放的情况
【业务影响】
【StarRocks版本】2.5.2
【集群规模】1fe+3be(fe与be没有混部)
【机器信息】12C/48G/万兆
【联系方式】社区群3 - Mr。xiao
【附件】
内存监控截图:
Process Mem截图
Queryring Mem截图
内存正常节点:
starrocks_be_bitmap_index_mem_bytes 465312
starrocks_be_bloom_filter_index_mem_bytes 1319848
starrocks_be_chunk_allocator_mem_bytes 547678912
starrocks_be_clone_mem_bytes 0
starrocks_be_column_metadata_mem_bytes 60126084
starrocks_be_column_pool_mem_bytes 721415092
starrocks_be_column_zonemap_index_mem_bytes 5186212
starrocks_be_compaction_mem_bytes 0
starrocks_be_consistency_mem_bytes 0
starrocks_be_load_mem_bytes 0
starrocks_be_metadata_mem_bytes 75085643
starrocks_be_ordinal_index_mem_bytes 29955448
starrocks_be_process_mem_bytes 5965275712
starrocks_be_query_mem_bytes 0
starrocks_be_rowset_metadata_mem_bytes 6640745
starrocks_be_schema_change_mem_bytes 0
starrocks_be_segment_metadata_mem_bytes 7259320
starrocks_be_segment_zonemap_mem_bytes 1460335
starrocks_be_short_key_index_mem_bytes 4372084
starrocks_be_storage_page_cache_mem_bytes 3974633792
starrocks_be_tablet_metadata_mem_bytes 1059494
starrocks_be_tablet_schema_mem_bytes 39790
starrocks_be_update_mem_bytes 204762115
内存不释放节点:
starrocks_be_bitmap_index_mem_bytes 501504
starrocks_be_bloom_filter_index_mem_bytes 1285512
starrocks_be_chunk_allocator_mem_bytes 533694472
starrocks_be_clone_mem_bytes 0
starrocks_be_column_metadata_mem_bytes 79007368
starrocks_be_column_pool_mem_bytes 1006514205
starrocks_be_column_zonemap_index_mem_bytes 5425112
starrocks_be_compaction_mem_bytes 0
starrocks_be_consistency_mem_bytes 0
starrocks_be_load_mem_bytes 0
starrocks_be_metadata_mem_bytes 94313336
starrocks_be_ordinal_index_mem_bytes 49467464
starrocks_be_process_mem_bytes 8268024104
starrocks_be_query_mem_bytes 1891996448
starrocks_be_rowset_metadata_mem_bytes 6173993
starrocks_be_schema_change_mem_bytes 0
starrocks_be_segment_metadata_mem_bytes 8073593
starrocks_be_segment_zonemap_mem_bytes 1403659
starrocks_be_short_key_index_mem_bytes 5297260
starrocks_be_storage_page_cache_mem_bytes 3977261872
starrocks_be_tablet_metadata_mem_bytes 1058382
starrocks_be_tablet_schema_mem_bytes 39790
starrocks_be_update_mem_bytes 204585530
当前配置的缓存参数:
disable_storage_page_cache=0
block_cache_enable=0
enable_populate_block_cache之前是true,发现内存不释放后,SET enable_populate_block_cache = false,BE没有重启。



