【描述】 SR版本2.3.2 ,今天八点至八点半大批量建表报错。08:36左右又自动恢复,整个集群运行有半年多了,就今天爆发大面积报错
报错信息: 其中id:199180报错出现
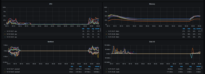
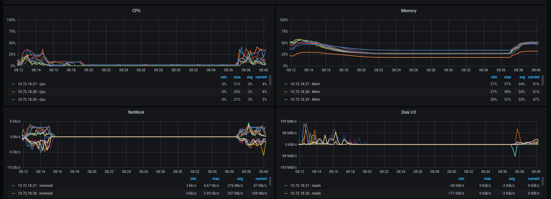
服务器负载情况:该时段负载基本上是平的
WARN log
fe.warn.log (2.5 MB)
这是什么原因导致的,需要如何规避?
【描述】 SR版本2.3.2 ,今天八点至八点半大批量建表报错。08:36左右又自动恢复,整个集群运行有半年多了,就今天爆发大面积报错
报错信息: 其中id:199180报错出现
WARN log
fe.warn.log (2.5 MB)
这是什么原因导致的,需要如何规避?
大批量建表导致的,调大建表的间隔,调一下fe参数 tablet_create_timeout_second = 10
这个目前配置的是3s 但是如果是因为这个报错的话也不会这么大批量,错误信息好像也不是这个,感觉还是因为什么原因导致了整个阻塞住了
DDL会有一个db lock,一个数据库下面如果短时间内有多个表的DDL就会有问题。
[quote=“LIANGCHAOHUA, post:2, topic:8146”]
tablet_create_timeout_second
那这样的话这个参数要更短才行?建表搞个db lock作用是干嘛?
调一下fe参数 tablet_create_timeout_second = 10 这里是设置更大
db lock为了保证数据一致性
好的,我试试看,多谢
还是不行,昨晚上又大面积报了,时长还是和前面差不多五秒多的样子跑出来的,今天试下catalog_try_lock_timeout_ms调整这个参数看看
2.3.2有点旧了,能不能先升级最新版本