【详述】问题详细描述
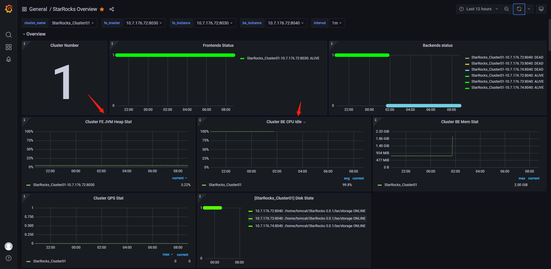
be宕机了,然后be的pid文件还存在,因此执行了stop_be.sh 脚本,但是报错ERROR: pid process may not be be。
查看be.WRANG发现
【背景】做过哪些操作?
无任何操作,未执行任何语句,就部署后放着看下稳定性
【业务影响】
【StarRocks版本】例如:3.0.1
【集群规模】例如:1fe+3be(fe与be混部)
【机器信息】CPU虚拟核/内存/网卡,例如:48C/64G/万兆
【联系方式】社区群14 清风芏
【附件】
- fe.log/beINFO/相应截图
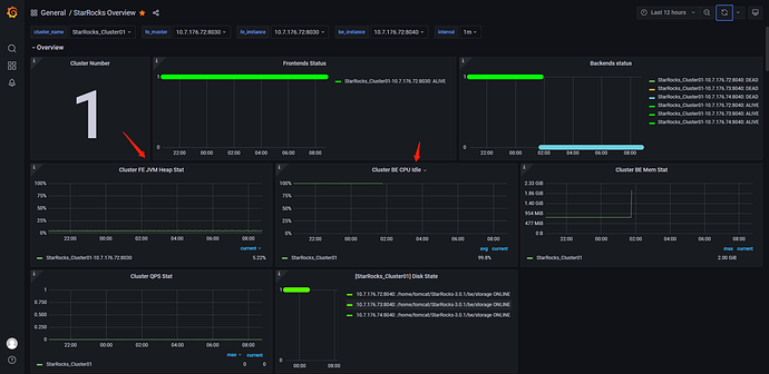
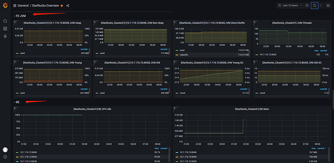
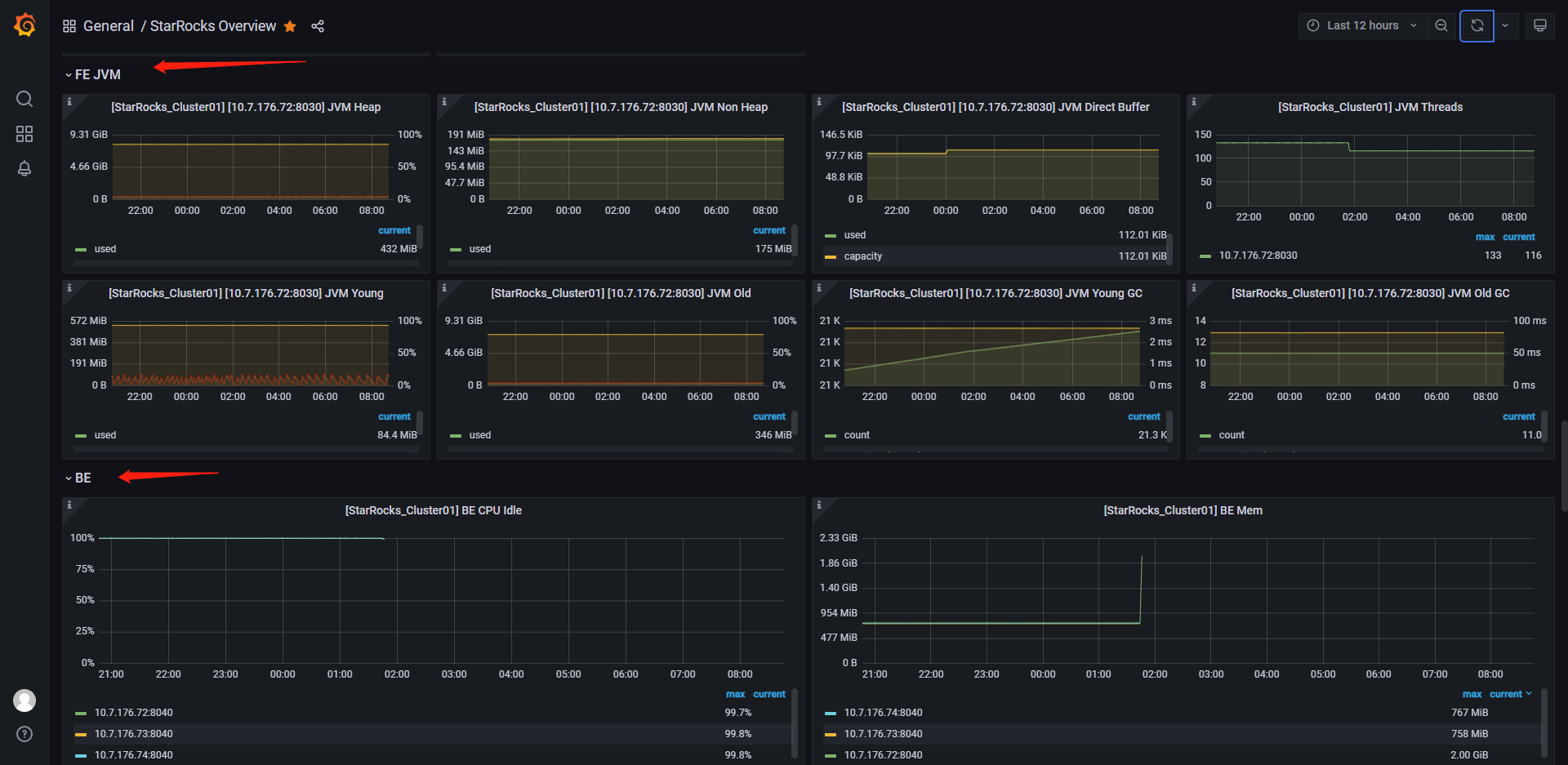
- be节点cpu和内存使用率截图
- be节点cpu和内存使用率截图
- be crash
- be.outbe.INFO (26.7 KB) be.out (1.6 KB) be.WARNING (29.0 KB) fe.audit.log (12.7 KB) fe.out (6.7 KB)




