【详述】BE IO Util 100% 导致be和fe卡死
【背景】
【业务影响】
【StarRocks版本】2.3.3
【集群规模】例如:3fe(1 follower+2observer)+6be(fe与be混部)
【机器信息】108C/500G/万兆
【联系方式】社区群1-invert
【附件】

集群be参数:

be所在机器磁盘io监控
【详述】BE IO Util 100% 导致be和fe卡死
【背景】
【业务影响】
【StarRocks版本】2.3.3
【集群规模】例如:3fe(1 follower+2observer)+6be(fe与be混部)
【机器信息】108C/500G/万兆
【联系方式】社区群1-invert
【附件】


当前io还高吗 麻烦iotop -oP , iostat -x 1 100 看下呢 看具体是什么占用的
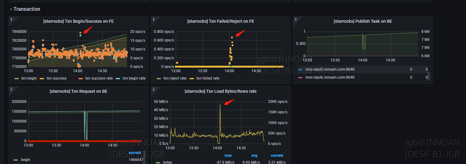
现在不高了,如图中有当时的be 任务占用
task_worker 的功能是?
已解决:
数据盘和系统不兼容导致,换了兼容的盘后没在出现 be io100%问题(无论业务是否高峰期)
不兼容指的是什么?
硬件是dell,盘是三星,不间断被t掉