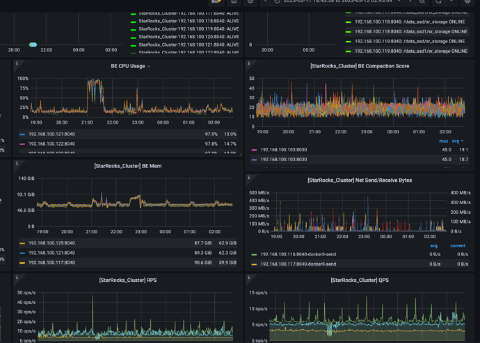
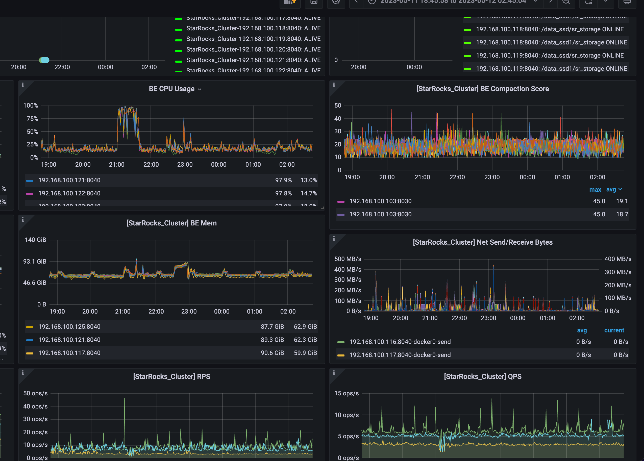
【业务影响】负载高的时间段,大查询无法执行成功,有时候某些BE也会挂掉
【StarRocks版本】例如:2.5.2
【集群规模】例如:3fe 15be
【机器信息】32c 128G/8T
【联系方式】社区群3-duke
【详述】该集群是 从2.1.2 -> 2.3.7 -> 2.5.2 逐步升级上来的,在第一次升级到2.3.7 之后集群BE持续了几天 CPU 高的的现象,后来恢复,后面升级到2.5.2 之后 过了一段时间 发现晚上 9.00-9.30 半个小时的时间CPU 持续满载,影响正常任务。排查写入、查询任务,以及be.log,这短时间跟其他时间相比并没有明显增量。
想请社区大佬协助排查下
监控:
perf 监控BE 的结果:


