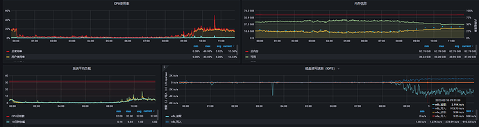
【详述】现在排查StarRocks的IO非常高。每天几乎都是100M/s的写入IO,虽然现在每天的请求大约1000多万,但主要是查询,大约600-800万全是查询。

【业务影响】
【StarRocks版本】2.0.3
【集群规模】:1fe+3be
【机器信息】CPU虚拟核/内存/网卡,例如:32C/64G/万兆
【联系方式】为了在解决问题过程中能及时联系到您获取一些日志信息,请补充下您的联系方式,例如:StarRocks社区群10-刘宗杰
CPU磁盘IOps。
IO流量:
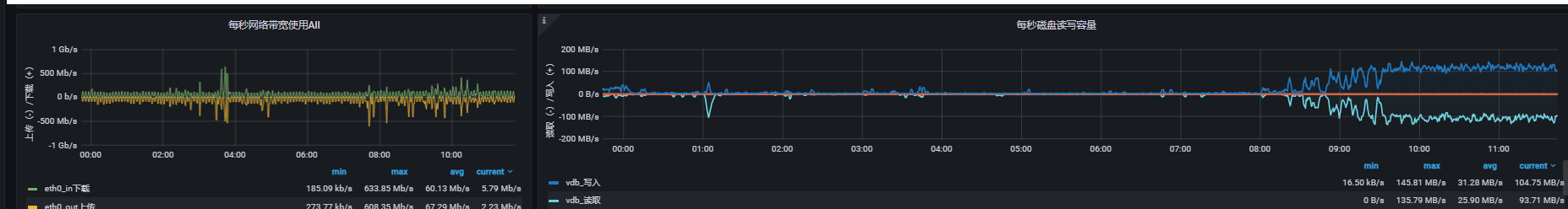
【详述】现在排查StarRocks的IO非常高。每天几乎都是100M/s的写入IO,虽然现在每天的请求大约1000多万,但主要是查询,大约600-800万全是查询。

【业务影响】
【StarRocks版本】2.0.3
【集群规模】:1fe+3be
【机器信息】CPU虚拟核/内存/网卡,例如:32C/64G/万兆
【联系方式】为了在解决问题过程中能及时联系到您获取一些日志信息,请补充下您的联系方式,例如:StarRocks社区群10-刘宗杰
CPU磁盘IOps。
IO流量:
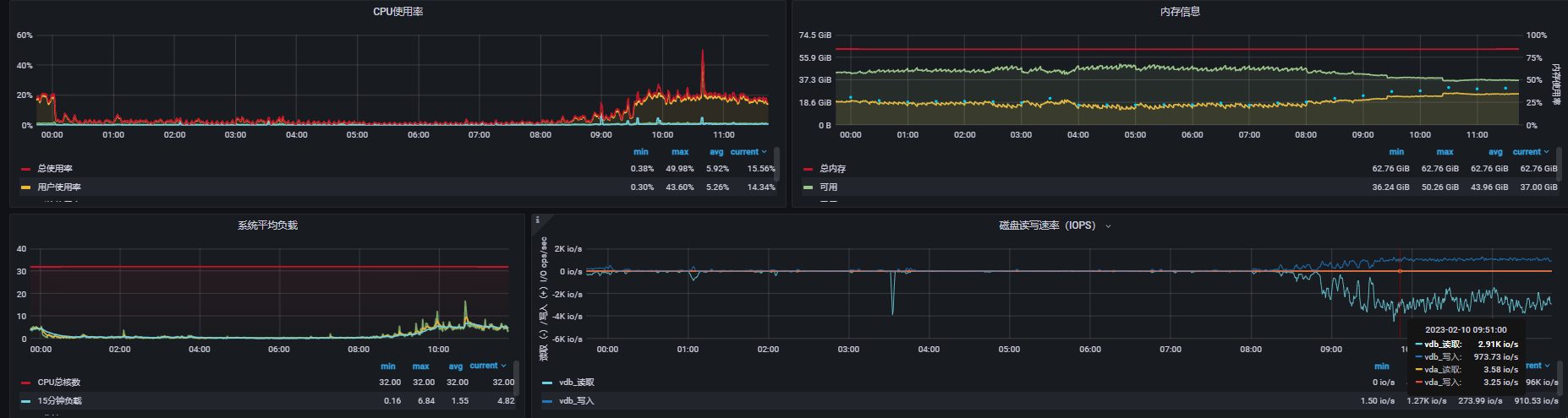
可以top -Hp $be_pid看下是不是compaction线程占用