好的收到,请问您这边parallel_fragment_exec_instance_num一直设置的16吗?有更改过吗?能请您帮忙提供几个变慢的sql看看吗?
是不是查询也变快了呢?
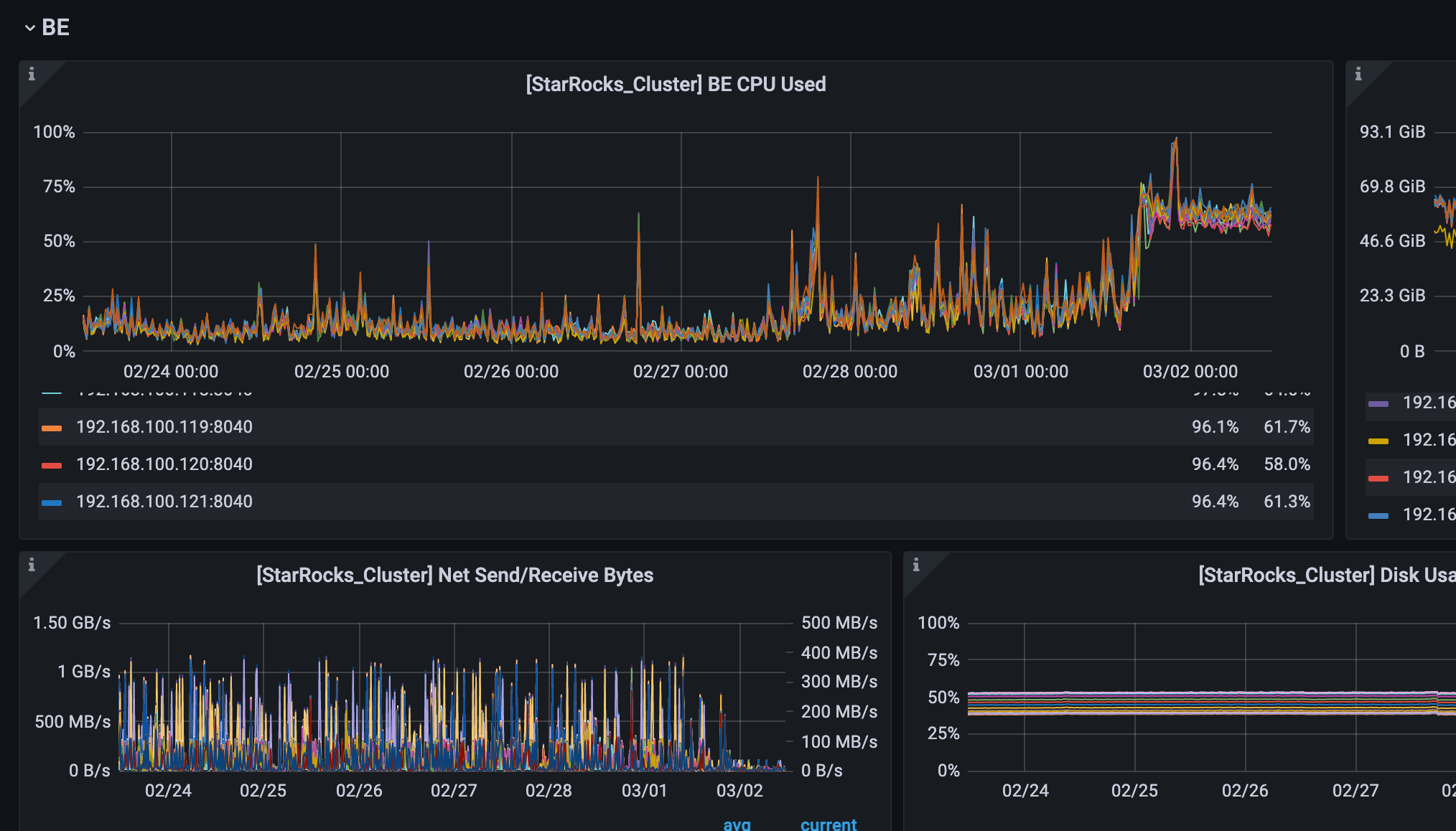
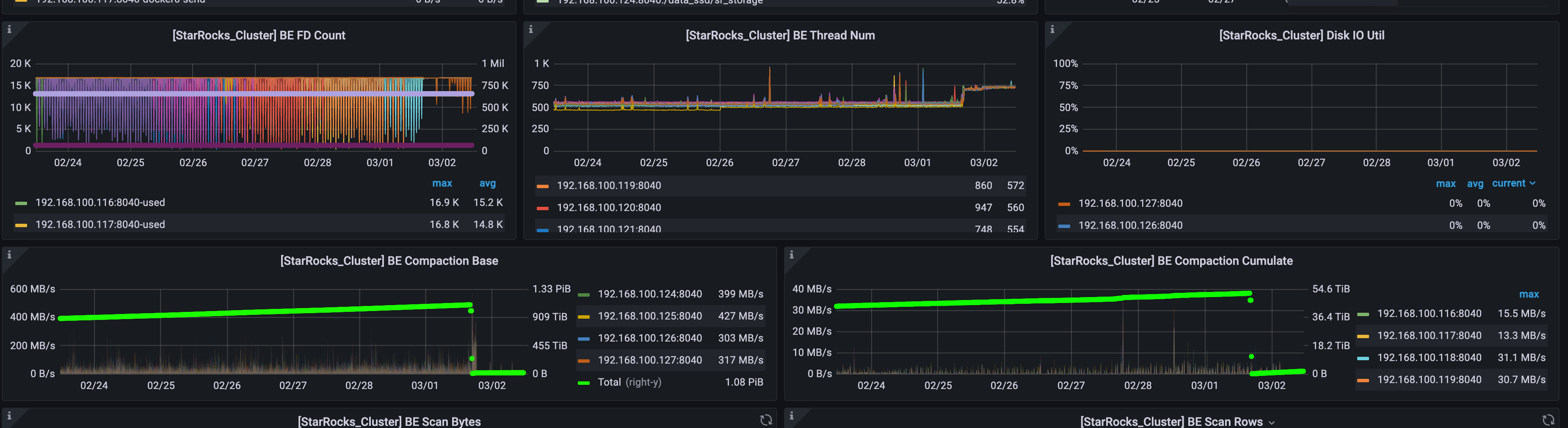
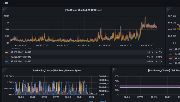
cpu 使用率高了之后,查询反而变慢了,我今早尝试将pipeline打开,又观察了一段时间好像还是没有什么用
在社区群老哥的指导下使用 swapoff -a 关闭了所有be节点的swap,观察be节点负载仍未恢复
老哥问题解决了吗?我们也打算从2.1.8升级到2.3.12呢,看了后不太敢了
好的收到,请问您这边parallel_fragment_exec_instance_num一直设置的16吗?有更改过吗?能请您帮忙提供几个变慢的sql看看吗?
是不是查询也变快了呢?
cpu 使用率高了之后,查询反而变慢了,我今早尝试将pipeline打开,又观察了一段时间好像还是没有什么用
在社区群老哥的指导下使用 swapoff -a 关闭了所有be节点的swap,观察be节点负载仍未恢复
老哥问题解决了吗?我们也打算从2.1.8升级到2.3.12呢,看了后不太敢了