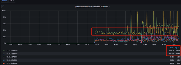
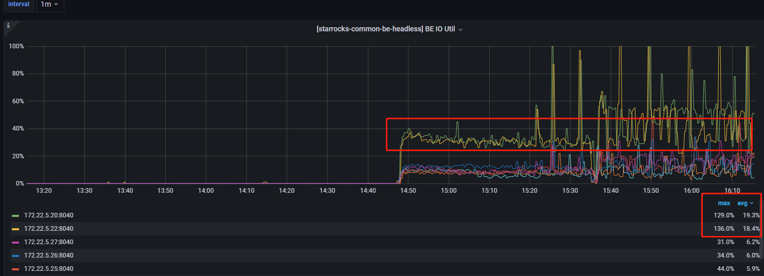
【详述】使用flink写sr,7个be中,有两个be的io异常高
【背景】 使用flink写入sr,流量比较高,2700w/min,字段7个,sink参数:
.withProperty(“sink.buffer-flush.max-rows”, “1500000”)
.withProperty(“sink.buffer-flush.interval-ms”, “20000”)
【业务影响】be节点影响读写性能
【StarRocks版本】2.2.8
【集群规模】3fe(3 follower)+7be
【机器信息】CPU虚拟核/内存/网卡,例如:56C/256G/万兆
【附件】
其他监控正常

