【详述】问题详细描述
BE节点异常挂掉
【背景】做过哪些操作?
从kafka同步数据
【业务影响】
【StarRocks版本】例如:1.18.2
2.3.3
【集群规模】例如:3fe(1 follower+2observer)+5be(fe与be混部)
3fe + 4be
【机器信息】CPU虚拟核/内存/网卡,例如:48C/64G/万兆
阿里云ECS 8核/64G/千兆
【附件】
-
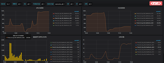
fe.warn.log/be.warn.log/相应截图
be.out:
start time: Sun Oct 9 10:07:57 CST 2022
start time: Tue Oct 11 16:57:01 CST 2022
terminate called after throwing an instance of ‘terminate called recursively
query_id:00000000-0000-0000-0000-000000000000, fragment_instance:00000000-0000-0000-0000-000000000000
*** Aborted at 1665572077 (unix time) try “date -d @1665572077” if you are using GNU date ***
std::bad_alloc’
what(): std::bad_alloc
PC: @ 0x7f0499722387 __GI_raise
*** SIGABRT (@0x2b9b) received by PID 11163 (TID 0x7f0396fa8700) from PID 11163; stack trace: ***
@ 0x3ff7972 google::(anonymous namespace)::FailureSignalHandler()
@ 0x7f049a1d7630 (unknown)
@ 0x7f0499722387 __GI_raise
@ 0x7f0499723a78 __GI_abort
@ 0x59fc6b2 __gnu_cxx::__verbose_terminate_handler()
@ 0x59fb166 __cxxabiv1::__terminate()
@ 0x59fb1d1 std::terminate()
@ 0x59fb324 __cxa_throw
@ 0x18c8d44 _Znwm.cold
@ 0x1a500f1 std::vector<>::reserve()
@ 0x1a5019f starrocks::vectorized::BinaryColumnBase<>::_build_slices()
@ 0x19d47f5 starrocks::vectorized::BinaryColumnBase<>::raw_data()
@ 0x1c625a9 starrocks::ShardByLengthSliceHashIndex::try_replace()
@ 0x1c52d49 starrocks::PrimaryIndex::try_replace()
@ 0x1adf68e starrocks::TabletUpdates::_apply_compaction_commit()
@ 0x1ae0fdd starrocks::TabletUpdates::do_apply()
@ 0x2178d8d starrocks::ThreadPool::dispatch_thread()
@ 0x217459a starrocks:
:supervise_thread()
@ 0x7f049a1cfea5 start_thread
@ 0x7f04997eab0d __clone
@ 0x0 (unknown)
start time: Wed Oct 12 18:57:31 CST 2022 -
慢查询:
- Profile信息
- 并行度:show variables like ‘%parallel_fragment_exec_instance_num%’;
- cbo是否开启:show variables like ‘%cbo%’;
- be节点cpu和内存使用率截图
