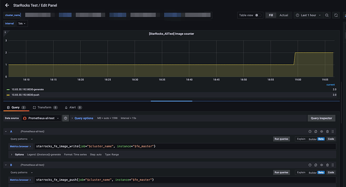
【详述】starrocks的grafana部分指标没有取到
【背景】导入grafana模板:http://starrocks-thirdparty.oss-cn-zhangjiakou.aliyuncs.com/StarRocks-Overview-19.json
【业务影响】
【StarRocks版本】2.3.1
【集群规模】3fe+3be(fe与be混部)
【附件】
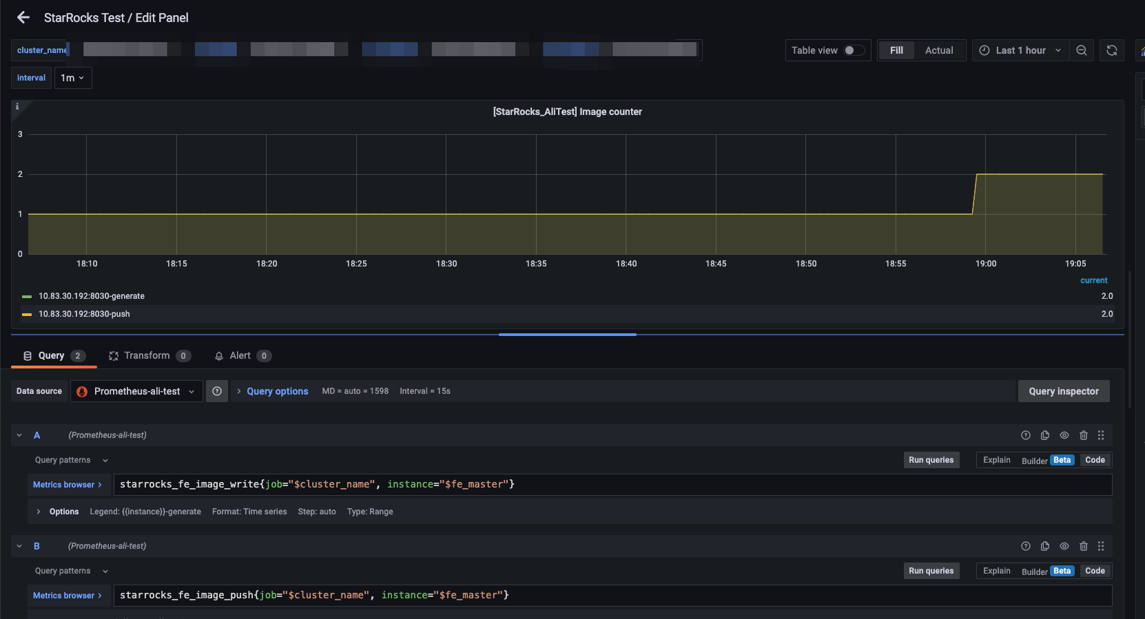
异常部分:
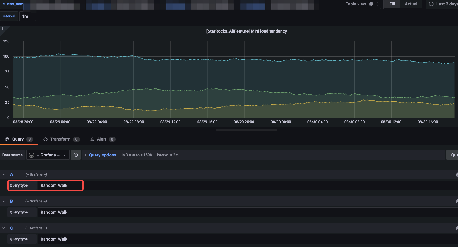
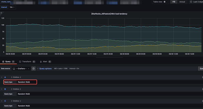
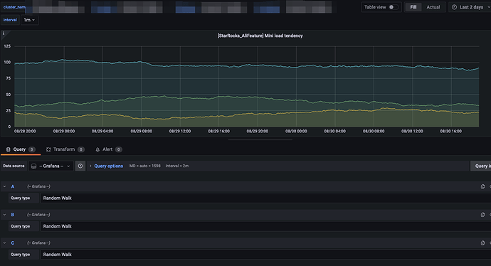
正常部分:
【详述】starrocks的grafana部分指标没有取到
【背景】导入grafana模板:http://starrocks-thirdparty.oss-cn-zhangjiakou.aliyuncs.com/StarRocks-Overview-19.json
【业务影响】
【StarRocks版本】2.3.1
【集群规模】3fe+3be(fe与be混部)
【附件】
异常部分:
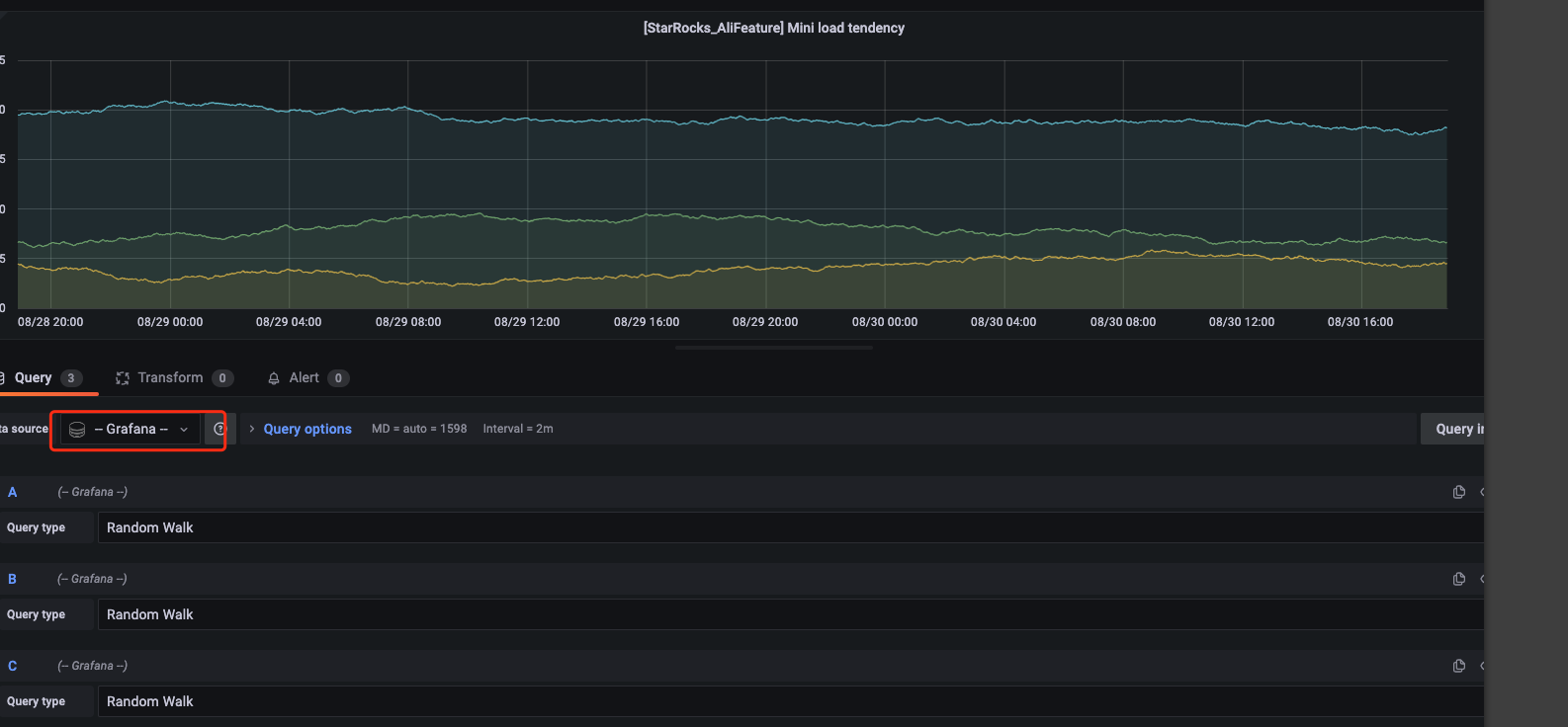
确认了下,mini load这些指标新版本中都没有了,我们统一check更新下模版哈
好的,多谢,什么时候可以更新好呢,方便的话通知我下哈,我好更新到我们的系统里面哈