某台be节点CPU使用率过高

有使用JAVA版本自定义函数
【StarRocks版本】例如:2.2.1
【集群规模】例如:1fe+3be
【机器信息】be CPU虚拟核/内存,例如:16核/64G

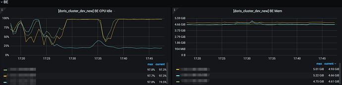
  • be节点cpu和内存使用率截图


现在重启了be,暂时恢复了,后边问题复现的时候,我截下图

不好意思,这块看成内存了 :sob:,不需要截图了,下次再出现您这块直接联系我们就行了。

现在出现这个问题了

重启之后最近有做什么操作吗?比如说大查询什么的?

有使用java自定义函数,路径分析,可能比较消耗CPU资源

辛苦 执行下ps -mp 进程 -o THREAD,tid,time 然后截个图吧

ps -mp 16813 -o THREAD,tid,time.txt (28.0 KB)

再辛苦发下这个吧
jstack 进程ID | grep tid(16进制线程ID小写英文) -A60

举例: jstack 2341 | grep 6d05 -A 30

be的进程id吗

嗯嗯, 是的呢
顺便看下be.out里面的信息吧

be.out (13.2 KB)

文件名 be.out 是 be/log/be.out的信息么?看起来内容并不是

是的,不过刚刚那个不全be.out (1.9 MB) 这个是全部的

我们这边暂时有人再用这个集群做查询,刚刚重启了一下集群,暂时恢复了一下查询

请问下,咱们是测试集群么?能否帮忙验证下?目前猜测是自定义UDF的问题

是测试集群呢,重启以后又出现那个问题了,需要怎样操作呢

重启后仍然使用了自定义UDF么?