【业务影响】剩余一台fe alive 可以提供服务,两台离线
【StarRocks版本】例如:2.0.1
【集群规模】例如:3fe+5be
【详述】问题详细描述
【背景】大概一周之前 同事误操作把三台FE的Java版本升级,有一台FE重启之后无法启动发现的,然后将环境变量更新之后重启恢复正常
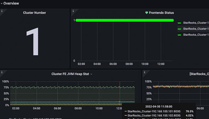
今天早晨偶然使用show frontends 是发现两台FE是离线,granfana上显示正常。
但是show frontends显示两台的Alive为false
手动在这两台离线的机器使用 mysql client 链接 -h 127.0.0.1 -P9030 也能正常访问
jps 查看FE进程也一直在运行。
fe warn中显示this node is DETACHED, 难道是重启之后需要再次指定helper ?
查看日志fe.warn.log:
fe.log fe.log中奇怪的是一些load的日志一直在正常刷:
fe.out:








