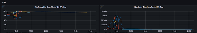
【详述】使用的是主键模型broker load导入数据,内存消耗大be挂了。但是重启的时候一重启就挂了。
显示 Segmentation fault (core dumped)
【背景】使用broker load 导入数据
【业务影响】 集群不可用
【StarRocks版本】例如:2.1.0
【集群规模】例如:3fe(1 follower+2observer)+6be(fe与be混部)
【机器信息】CPU虚拟核/内存/网卡,例如:40C/320G/万兆
【附件】
- fe.warn.log/be.warn.log/相应截图



