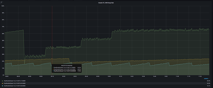
版本是1.19
[Checkpoint.checkMemoryEnoughToDoCheckpoint():228] the memory used percent 67 exceed the checkpoint memory threshold: 60
这个报错是什么意思?
什么情况会产生这个报错?
已经影响到了业务,如何避免此类问题 ?
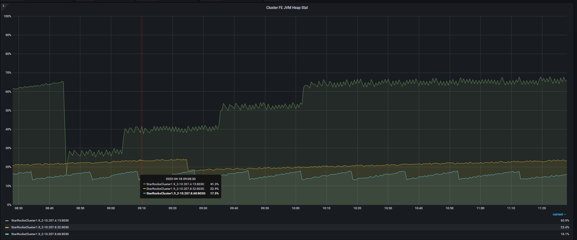
版本是1.19
[Checkpoint.checkMemoryEnoughToDoCheckpoint():228] the memory used percent 67 exceed the checkpoint memory threshold: 60
这个报错是什么意思?
什么情况会产生这个报错?
已经影响到了业务,如何避免此类问题 ?
这个是checkpoint因为内存的原因不能做了,这个检查的意义不大,我们在新版本已经把这个检查去掉了。当前的版本需要配置一下 force_do_metadata_checkpoint = true