StarRocks的统计SQL非常慢

【详述】统计类型的SQL非常慢,经常慢。
【背景】点查就很慢
【业务影响】
【是否存算分离】否
【StarRocks版本】3.5.2
【集群规模】3fe+3be(fe与be独立部署)
【机器信息】fe:8C/16G/万兆;be:40C/128G/万兆
不定时的产生慢SQL。等值的统计查询也很慢。一定要做分区键才能查询快吗?一个表只有一个分区键,那不同的业务查同一个表不同字段怎么办?

personid是分区键和order by 排序键。
image

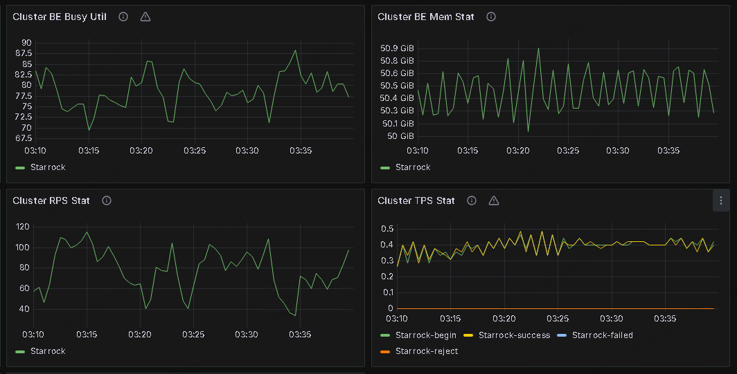
监控也没有大的波动


image