为了更快的定位您的问题,请提供以下信息,谢谢
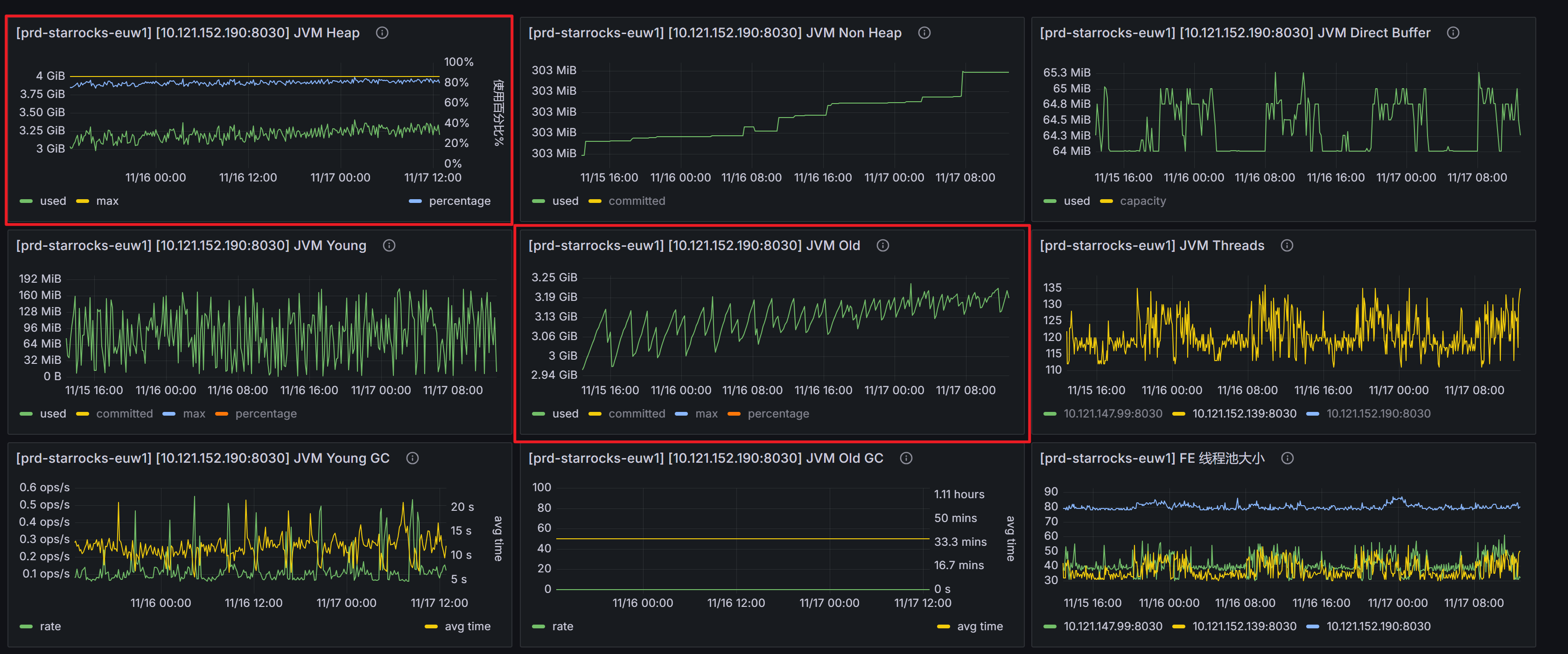
【详述】jvm不断升高,经过查看监控,发现是jvm old不断升高。查看gc日志,发现没有mix gc也没有ful gc,jvm old似乎没有回收过。
【分析一】dump了内存分析,发现recyclebin类占用内存很高
【分析二】调整物化视图刷新频率,发现jvm上涨速度,刷新频率10min<刷新频率1min,但即使刷新频率改为10min,jvm依然缓慢上升
【分析三】当前业务每天会新增分区和删除分区,是否和这个bug有关:https://github.com/StarRocks/starrocks/commit/76848cbbd5ebfcad0587c7b4991952ec969dcdbc
这个bug在3.3.18以上是否修复?通过升级版本是否可以解决?
【背景】主要的业务:flink写入StarRocks表,频率5s一次,6张表。2张物化视图,刷新频率10分钟
【业务影响】sr jvm 升高到80%以上,使用率过高
【是否存算分离】否
【StarRocks版本】3.3.17
【集群规模】3fe+3be混部
【机器信息】2核16G,FE参数为:
LOG_DIR = ${STARROCKS_HOME}/log
DATE = “$(date +%Y%m%d-%H%M%S)”
JAVA_OPTS="-Dlog4j2.formatMsgNoLookups=true -Xmx4096m -XX:+UseG1GC -Xlog:gc*:${LOG_DIR}/fe.gc.log.$DATE:time -XX:ErrorFile=${LOG_DIR}/hs_err_pid%p.log -Djava.security.policy=${STARROCKS_HOME}/conf/udf_security.policy"
sys_log_level = INFO
meta_dir = ${METADATA_DIR}
http_port = 8030
rpc_port = 9020
query_port = 9030
edit_log_port = 9010
mysql_service_nio_enabled = true
priority_networks = ${IP_CIDR}
storage_usage_hard_limit_percent = 95
storage_usage_hard_limit_reserve_bytes = 10737418240
enable_udf = true
【附件】gc日志、dump分析结果、监控信息
prd-fe.gc.log.20250925-034301 (3.9 MB)
jvm old的升高的确实是因为这个bug引起的,升级到3.3.20后,解决了






