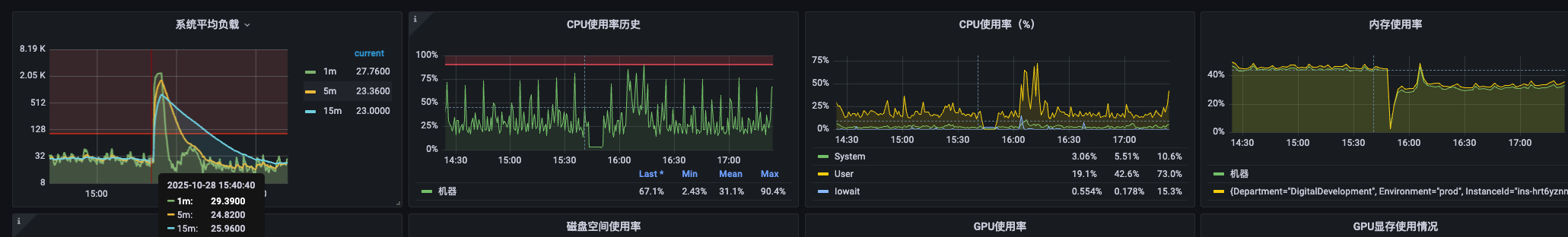
【详述】总共8个be,突然宕机了3个,是因为这三个be的负载突然升高,但是be的CPU使用率,内存和IO都没有明显升高,大概会是什么问题呢?
【业务影响】查询失败
【是否存算分离】存算一体
【StarRocks版本】2.5.22
【集群规模】3fe+8be独立部署
【机器信息】be:64C/256G
【附件】
监控只有负载高。
dmest -T 没有oom,只有这一行
be.out只有这么多。
【详述】总共8个be,突然宕机了3个,是因为这三个be的负载突然升高,但是be的CPU使用率,内存和IO都没有明显升高,大概会是什么问题呢?
【业务影响】查询失败
【是否存算分离】存算一体
【StarRocks版本】2.5.22
【集群规模】3fe+8be独立部署
【机器信息】be:64C/256G
【附件】