【详述】
1.聚合表增加key 字段非常慢
2.而且会导致集群压力增大 查询失败
3.并且需要的时间非常长,之前测试过需要大概8个小时才能完成增加key列
【背景】
【业务影响】集群压力增大 查询容易失败 加字段时间过长
【是否存算分离】否
【StarRocks版本】3.3.18
【集群规模】3fe + 16be
【联系方式】pikachu.liu@adtiming.com
【附件】
加字段语句
ALTER TABLE xxx ADD COLUMN recharge_value tinyint AFTER ml_group_index;
建表语句
CREATE TABLE `xxx` (
`__dt` datetime NOT NULL COMMENT "UTC时间,精确到小时,分区字段",
`pub_app_id` int(11) NOT NULL DEFAULT "0" COMMENT "PubApp ID",
`placement_id` int(11) NOT NULL DEFAULT "0" COMMENT "Placement ID",
`ad_group_id` int(11) NOT NULL DEFAULT "0" COMMENT "AdGroup ID",
`campaign_id` int(11) NOT NULL DEFAULT "0" COMMENT "Campaign ID",
`pub_source_id` int(11) NOT NULL DEFAULT "0" COMMENT "PubSource ID",
`publisher_id` int(11) NOT NULL DEFAULT "0" COMMENT "Publisher ID",
`bundle` varchar(2000) NOT NULL DEFAULT "" COMMENT "Bundle ID",
`ad_type` tinyint(4) NOT NULL DEFAULT "0" COMMENT "Ad Type",
`template_id` int(11) NOT NULL DEFAULT "0" COMMENT "Template ID",
`ptml_id` int(11) NOT NULL DEFAULT "0" COMMENT "Placement Template ID",
`bm_id` int(11) NOT NULL DEFAULT "0" COMMENT "Pub BM ID",
`am_id` int(11) NOT NULL DEFAULT "0" COMMENT "PubApp AM ID",
`network_id` int(11) NOT NULL DEFAULT "0" COMMENT "Network ID",
`n_am_id` int(11) NOT NULL DEFAULT "0" COMMENT "Network AM ID",
`n_bm_id` int(11) NOT NULL DEFAULT "0" COMMENT "Network BM ID",
`advertiser_id` int(11) NOT NULL DEFAULT "0" COMMENT "Advertiser ID",
`app_id` varchar(300) NOT NULL DEFAULT "" COMMENT "App ID",
`creative_id` int(11) NOT NULL DEFAULT "0" COMMENT "Creative ID",
`material_id` int(11) NOT NULL DEFAULT "0" COMMENT "Material ID",
`endcard_id` int(11) NOT NULL DEFAULT "0" COMMENT "Endcard ID",
`country` varchar(3) NOT NULL DEFAULT "" COMMENT "Country",
`lang` varchar(512) NOT NULL DEFAULT "" COMMENT "Language",
`sdkv` varchar(512) NOT NULL DEFAULT "" COMMENT "SDK Version",
`event` varchar(512) NOT NULL DEFAULT "" COMMENT "Event Name",
`pmodel` int(11) NOT NULL DEFAULT "0" COMMENT "Placement Model",
`pcrid` int(11) NOT NULL DEFAULT "0" COMMENT "Placement Creative ID",
`pmid` int(11) NOT NULL DEFAULT "0" COMMENT "Placement Material ID",
`old_user` tinyint(4) NOT NULL DEFAULT "0" COMMENT "User Type",
`a_am_id` int(11) NOT NULL DEFAULT "0" COMMENT "Adv AM ID",
`a_bm_id` int(11) NOT NULL DEFAULT "0" COMMENT "Adv BM ID",
`ag_am_id` int(11) NOT NULL DEFAULT "0" COMMENT "AdGroup AM ID",
`ad_sence` int(11) NOT NULL DEFAULT "0" COMMENT "Ad Scene",
`ad_plat` tinyint(4) NOT NULL DEFAULT "0" COMMENT "Ad Platform",
`template_type` tinyint(4) NOT NULL DEFAULT "0" COMMENT "Template Type",
`aaid` int(11) NOT NULL DEFAULT "0" COMMENT "Advertiser App ID",
`is_apk` tinyint(4) NOT NULL DEFAULT "0" COMMENT "App Type",
`billing_type` tinyint(4) NOT NULL DEFAULT "0" COMMENT "Billing Type",
`alg_id` int(11) NOT NULL DEFAULT "0" COMMENT "ML Name",
`mmp` int(11) NOT NULL DEFAULT "0" COMMENT "MMP",
`event_value` varchar(128) NOT NULL DEFAULT "" COMMENT "Event Value",
`std_event` varchar(512) NOT NULL DEFAULT "" COMMENT "Standard Event",
`is_invalid` tinyint(4) NOT NULL DEFAULT "0" COMMENT "Is Invalid",
`is_wv` tinyint(4) NOT NULL DEFAULT "0" COMMENT "Is WebView",
`n_origin` tinyint(4) NOT NULL DEFAULT "0" COMMENT "Network Origin",
`t_am_id` int(11) NOT NULL DEFAULT "0" COMMENT "Template AM ID",
`endcard_am_id` int(11) NOT NULL DEFAULT "0" COMMENT "Endcard AM ID",
`ocpa_bid` int(11) NOT NULL DEFAULT "0" COMMENT "Optimization Mode",
`rtb_auto_tml` tinyint(4) NOT NULL DEFAULT "0" COMMENT "RTB Template Model",
`ad_scene` int(11) NOT NULL DEFAULT "0" COMMENT "Ad Scene",
`adx_id` int(11) NULL COMMENT "Adx ID",
`pub_am_id` int(11) NOT NULL DEFAULT "0" COMMENT "Publisher AM ID",
`bundle_tag` int(11) NOT NULL DEFAULT "0" COMMENT "Bundle Tag",
`app_tag` int(11) NOT NULL DEFAULT "0" COMMENT "App Tag",
`pwa` tinyint(4) NULL COMMENT "Is PWA",
`e_did` tinyint(4) NOT NULL DEFAULT "0" COMMENT "Empty Device ID",
`price_model` tinyint(4) NULL COMMENT "Price Model",
`bist` int(11) NULL DEFAULT "0" COMMENT "",
`domain` varchar(65533) NULL DEFAULT "" COMMENT "",
`pub_app_type` int(11) NULL COMMENT "",
`ml_group_index` int(11) NULL COMMENT "",
`publisher_source_type` tinyint(4) NULL DEFAULT "0" COMMENT "",
`init_cnt` bigint(20) SUM NOT NULL DEFAULT "0" COMMENT "Init Count",
`lad_cnt` bigint(20) SUM NOT NULL DEFAULT "0" COMMENT "Lad Count",
`plc_impr_cnt` bigint(20) SUM NOT NULL DEFAULT "0" COMMENT "Placement Impression Count",
`plc_click_cnt` bigint(20) SUM NOT NULL DEFAULT "0" COMMENT "Placement Click Count",
`tml_view_cnt` bigint(20) SUM NOT NULL DEFAULT "0" COMMENT "Template View Count",
`tml_play_cnt` bigint(20) SUM NOT NULL DEFAULT "0" COMMENT "Template Play Count",
`impr_cnt` bigint(20) SUM NOT NULL DEFAULT "0" COMMENT "Impression Count",
`click_cnt` bigint(20) SUM NOT NULL DEFAULT "0" COMMENT "Click Count",
`install_cnt` bigint(20) SUM NOT NULL DEFAULT "0" COMMENT "Install Count",
`event_cnt` bigint(20) SUM NOT NULL DEFAULT "0" COMMENT "Total Event Count",
`revenue` decimal(38, 6) SUM NOT NULL DEFAULT "0" COMMENT "Revenue",
`cost` decimal(38, 6) SUM NOT NULL DEFAULT "0" COMMENT "Cost",
`no_billing_event_cnt` bigint(20) SUM NOT NULL DEFAULT "0" COMMENT "No Billing Event Count",
`pub_event_cnt` bigint(20) SUM NOT NULL DEFAULT "0" COMMENT "Publisher Event Count",
`ocpa_event_cnt` bigint(20) SUM NULL DEFAULT "0" COMMENT "",
`effective_cpc_cnt` bigint(20) SUM NOT NULL DEFAULT "0" COMMENT "Effective CPC Count",
`tml_cnt` bigint(20) SUM NOT NULL DEFAULT "0" COMMENT "Template Count",
`cl_cnt` bigint(20) SUM NOT NULL DEFAULT "0" COMMENT "CL Count",
`payment_event_cnt` bigint(20) SUM NOT NULL DEFAULT "0" COMMENT "Payment Events Count",
`key_event_cnt` bigint(20) SUM NOT NULL DEFAULT "0" COMMENT "Key Event Count",
`ec_view` bigint(20) SUM NOT NULL DEFAULT "0" COMMENT "EC View",
`ec_click` bigint(20) SUM NOT NULL DEFAULT "0" COMMENT "EC Click",
`cpc_revenue` decimal(38, 6) SUM NOT NULL DEFAULT "0" COMMENT "CPC Revenue",
`af_revenue` decimal(38, 6) SUM NOT NULL DEFAULT "0" COMMENT "AF Revenue",
`plc_view_cnt` bigint(20) SUM NOT NULL DEFAULT "0" COMMENT "Placement View Count",
`filled_cnt` bigint(20) SUM NOT NULL DEFAULT "0" COMMENT "Filled Count",
`bid_price` decimal(38, 6) SUM NOT NULL DEFAULT "0" COMMENT "Bid Price",
`nf_price_cnt` bigint(20) SUM NOT NULL DEFAULT "0" COMMENT "No Filled Price Count",
`no_bid_price` decimal(38, 6) SUM NOT NULL DEFAULT "0" COMMENT "No Bid Price",
`render_success` bigint(20) SUM NULL COMMENT "",
`offer_view` bigint(20) SUM NULL COMMENT "",
`offer_show` bigint(20) SUM NULL COMMENT "",
`offer_click` bigint(20) SUM NULL COMMENT "",
`open_app` bigint(20) SUM NULL COMMENT "",
`day_0_ocpa_event_cnt` bigint(20) SUM NULL COMMENT ""
) ENGINE=OLAP
AGGREGATE KEY(`__dt`, `pub_app_id`, `placement_id`, `ad_group_id`, `campaign_id`, `pub_source_id`, `publisher_id`, `bundle`, `ad_type`, `template_id`, `ptml_id`, `bm_id`, `am_id`, `network_id`, `n_am_id`, `n_bm_id`, `advertiser_id`, `app_id`, `creative_id`, `material_id`, `endcard_id`, `country`, `lang`, `sdkv`, `event`, `pmodel`, `pcrid`, `pmid`, `old_user`, `a_am_id`, `a_bm_id`, `ag_am_id`, `ad_sence`, `ad_plat`, `template_type`, `aaid`, `is_apk`, `billing_type`, `alg_id`, `mmp`, `event_value`, `std_event`, `is_invalid`, `is_wv`, `n_origin`, `t_am_id`, `endcard_am_id`, `ocpa_bid`, `rtb_auto_tml`, `ad_scene`, `adx_id`, `pub_am_id`, `bundle_tag`, `app_tag`, `pwa`, `e_did`, `price_model`, `bist`, `domain`, `pub_app_type`, `ml_group_index`, `publisher_source_type`)
PARTITION BY date_trunc('hour', __dt)
DISTRIBUTED BY HASH(`pub_app_id`, `ad_group_id`, `app_id`)
PROPERTIES (
"compression" = "LZ4",
"fast_schema_evolution" = "true",
"partition_live_number" = "9600",
"replicated_storage" = "true",
"replication_num" = "3"
);
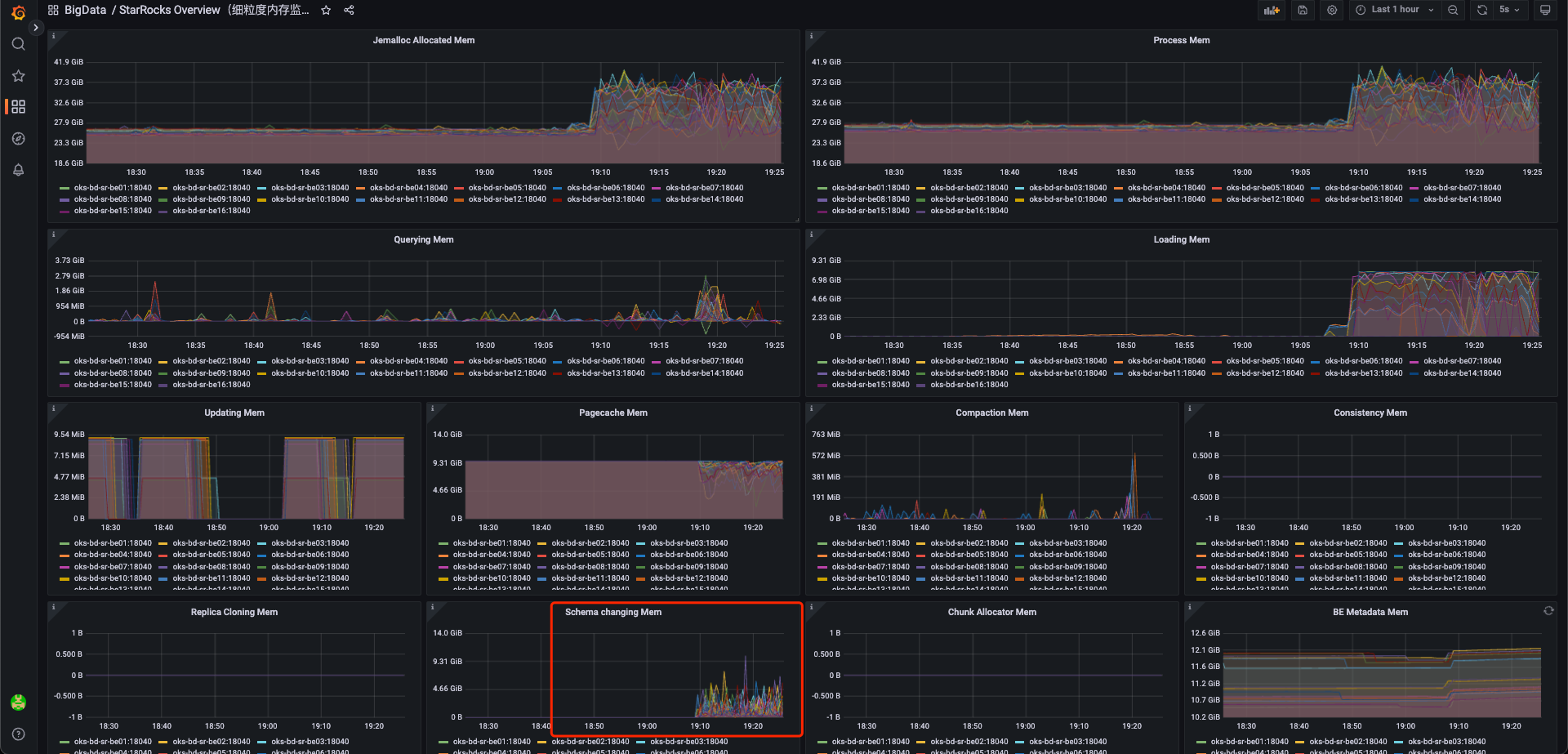
BE相关压力增加
schema change memory也增加

