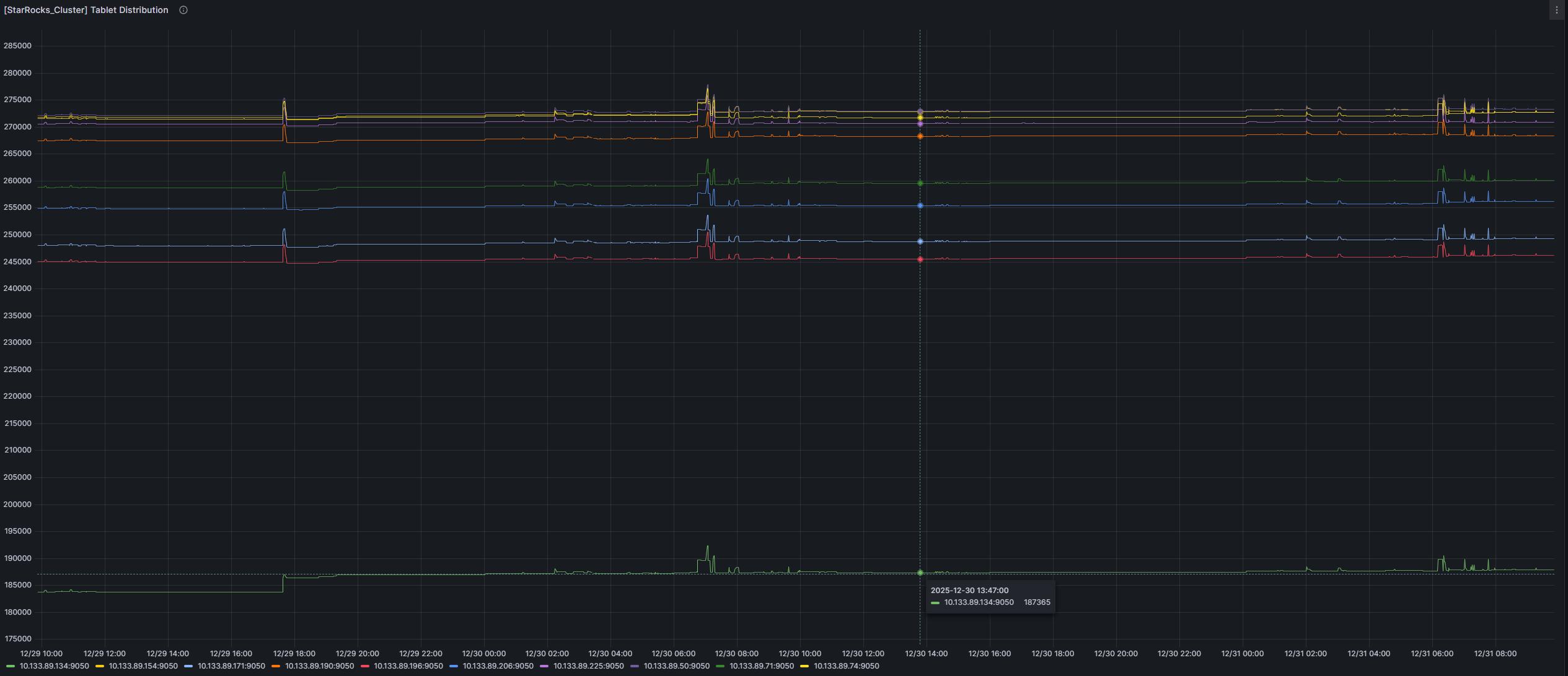
starrocks在扩容以后,数据会自动进行均衡。这里的均衡,是指对集群中所有数据进行均衡操作吗?还是部分数据的均衡操作?
有大佬帮忙解答一下吗?官网文档中没找到
会把部分副本从旧节点向新节点迁移,使各个节点副本数量接近
1赞
BE之间默认10%的均衡差,可调整参数让其快速均衡
tablet_sched_balance_load_score_threshold = 0.1
tablet_sched_balance_load_disk_safe_threshold = 0.8
#业务低峰
ADMIN SET FRONTEND CONFIG (“tablet_sched_max_scheduling_tablets”=“15000”);
ADMIN SET FRONTEND CONFIG (“tablet_sched_disable_balance”=“false”);
ADMIN SET FRONTEND CONFIG (“tablet_sched_slot_num_per_path” = “30”);
ADMIN SET FRONTEND CONFIG (“tablet_sched_max_balancing_tablets” = “6000”);
