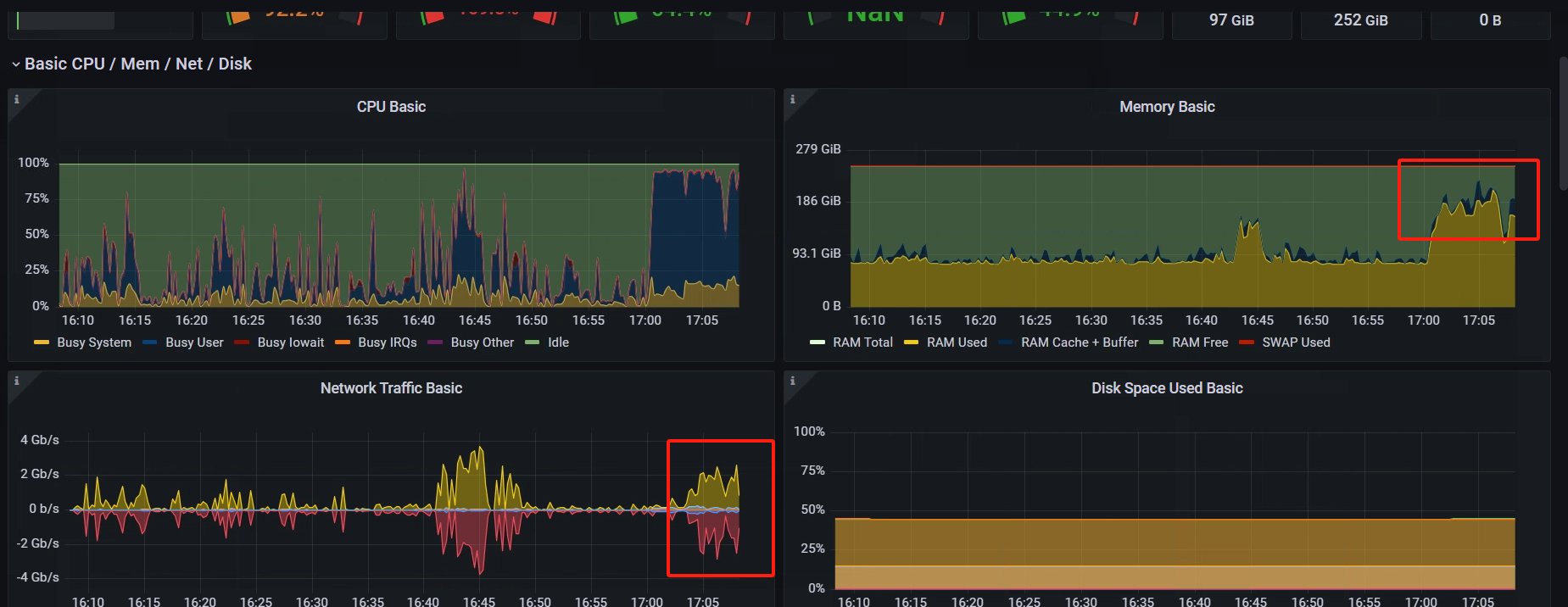
【详述】相同查询,在不同用量的时间点耗时差距很大,想确认下是哪部分资源到了瓶颈或者有什么参数可以调优
【背景】sql来自上层bi工具,可能存在优化空间,但不知道优化方向
【业务影响】在工作时业务使用的时候很慢,没什么人用时就快
【是否存算分离】否
【StarRocks版本】3.1.15
【集群规模】例如:3fe(1 follower+2observer)+3be(fe与be混部)
【机器信息】3节点,230G,64C
【联系方式】社区群17-sinit
【附件】
17:05的查询慢,21:35的查询快
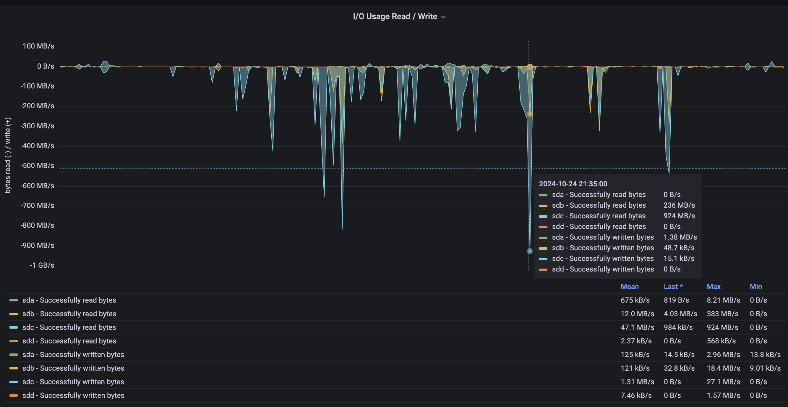
- Profile信息见附件
1024profile.zip (1.4 MB) - be节点cpu和内存使用率截图




